联系我们

广东金鉴实验室科技有限公司

专家团队:

1.LED材料、FIB-TEM、可靠性、EBSD    文娜:18924212773(微信同号)

2. 失效分析、可靠性、AEC-Q系列认证、FIB-TEM近场光学   金鉴陶工:13928762392(微信同号)

3. 可靠性、FIB-TEM、氩离子  刘工:18148990106(微信同号)

邮政编码 :511340

微信订阅号:ledqalab

电子邮箱:sales@gmatg.com

全国服务热线:400-006-6368


知识文献 您当前的位置: 首页 > 关于金鉴 > 知识文献

知识文献
知识文献

FIB-SEM的常用分析方法 发布时间:2025-09-26

聚焦离子束扫描电镜(FIB-SEM)是一种集多种先进技术于一体的微观分析仪器,其工作原理基于离子束与电子束的协同作用。金鉴实验室作为专注于材料分析领域的科研检测机构,能够对微观材料进行严格的检测,致力于为客户提供高质量的测试服务。 

扫描电子显微镜(SEM)工作机制  

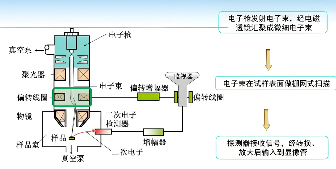
扫描电子显微镜(SEM)的核心成像逻辑并非传统透射电镜(TEM)所依赖的多级电磁透镜放大,而是以极细的电子探针在样品表面执行“光栅式”逐点逐行扫描。电子枪产生的初始电子束经 2–3 级电磁透镜聚焦,最终形成直径可小至 1 nm 量级的探针。探针在样品表面按 X、Y 方向顺序移动;每一个驻留点(dwell point)都会激发二次电子(SE)、背散射电子(BSE)、吸收电子、X 射线、俄歇电子等信号。

这些信号被专用探测器同步捕获,其强度实时调制显像管栅极,从而把样品表面的形貌、成分、电位等信息映射为荧光屏上的灰度图像。由于扫描线圈与显像管共用同一锯齿波扫描电源,样品上的物理坐标与屏上像素坐标严格一一对应,最终获得“所见即所得”的高分辨表面图像。

常用分析方法

1.聚焦离子束-扫描电镜(FIB-SEM)  

FIB-SEM技术通过高能离子束对材料进行精确的切割、蚀刻或沉积,同时利用SEM获取材料表面的高分辨率图像。

FIB-SEM的主要组成部分包括离子束系统、电子束系统、样品室和探测器系统。离子束系统由离子源和离子光学系统组成,离子源提供稳定的离子束流,离子光学系统则包括离子枪、静电透镜、扫描线圈等,用于聚焦、扫描和控制离子束的能量和方向。金鉴实验室拥有专业的FIB-SEM测试设备和技术团队,能够确保样品测试的准确性和可靠性,如需进行专业的检测,可联系金鉴检测顾问188-1409-6302。

FIB-SEM的检测项目丰富多样,主要包括微观形貌观察、成分分析、晶体结构分析和微加工。微观形貌观察通过二次电子成像,可清晰观察样品表面的微观结构,如纳米颗粒的形状、尺寸分布,材料的表面缺陷等。金鉴实验室在进行试验时,严格遵循相关标准操作,确保每一个测试环节都精准无误地符合标准要求。

成分分析则利用背散射电子和背散射离子信号,分析样品不同区域的化学成分,确定元素的种类和相对含量。晶体结构分析基于电子衍射和离子衍射原理,分析样品的晶体结构,确定晶格参数、晶体取向等信息。此外,FIB-SEM还可以利用离子束的溅射作用,对样品进行刻蚀、切割、沉积等微加工操作,制备微纳结构。

2.能谱分析技术(EDS)  

作为电镜中最便捷的元素分析手段,能谱分析(Energy Dispersive Spectroscopy,EDS)通过电子束激发样品原子产生具有特定能量的特征X射线,据此判定材料元素组成。金鉴实验室的专家顾问团队将根据客户提出的问题和需求,量身定制一套个性化的分析测试方案,在约定的时间内为客户提供详尽、高质量的报告,从而极大地提高服务效率和客户体验。

EDS面扫描(mapping)是表征材料元素空间分布的常规手段,可生成直观的面分布图。按照数据处理方式可分为三类:

(1)总计数成像(gross count mapping)

仅对检测到的特征X射线进行积分计数,并以灰度或伪彩色映射到二维平面。所得图像仅具备定性意义,可快速显示元素富集区域,但不提供浓度或绝对含量信息。

(2)定量成像(quantitative mapping,又称活化学成像)

在谱图预处理(背景扣除、峰剥离、峰拟合)后,依据标准或标样将特征X射线强度转化为元素浓度,生成定量分布图。该方法可实现空间分辨的元素含量可视化,误差受标样质量及基体效应校正精度影响。

(3)物相成像(phase mapping)

通过聚类算法将成分相似的像素归并为同一化学相,以实现物相而非单元素的空间映射。核心技术为主成分分析(PCA)或独立成分分析(ICA),先对每点谱线降维提取关键特征,再基于相似度矩阵完成像素分类,最终输出物相分布图。

结语  

聚焦离子束扫描电镜(FIB-SEM)作为一种重要的微观分析仪器,在材料科学、生命科学等领域发挥着不可替代的作用。它不仅可以提供高分辨率的微观形貌图像,还能进行成分分析、晶体结构分析和微加工等多种操作。

金鉴实验室的专业服务不仅限于测试和认证,还包括失效分析、技术咨询和人才培养,为客户提供一站式的解决方案,金鉴将继续秉承着专业的服务态度,不断提升自身的技术水平和服务质量,为材料分析领域贡献我们的力量。


扫一扫,咨询在线客服